出任務 | 商業外包,一站搞定 商業外包,一站搞定

勒傲耗匙

實名認證

(3)

接案身分:非受雇者

上線時間:6小時前

接案地點:可遠端

成交件數:2

接案類別:
# 網站架設 # 電子電路設計 # 客製化網站設計

分享連結

關於

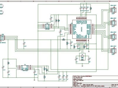
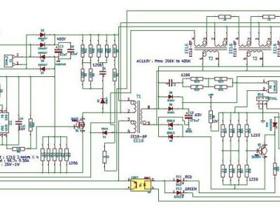
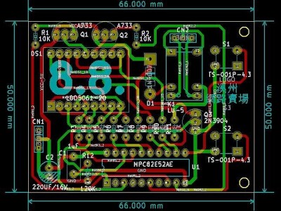
本人『陳錫昌』從事硬體主機板電路設計工作十幾年,我會設計主機板電路和電子電路設計,我也會做PCB Layout跟架設免費的網站。我的勒傲作品集請Google「勒傲成品」就可以看到。我架設的網站作品集,請到下列網址觀看: 『https://portaly.cc/my-site』。

擅長工具:

Ubuntu、 PCB Layout、 KiCad、 Wix、 Windows、 webnode。

影音(0)

評價(3)

聊聊滿意度

  • 資歷優秀

    2

  • 非常專業

    1

  • CP值高

    1

  • 態度極佳

    1

  • 回覆神速

    1

相簿名稱 1/1

提示